凱旋門 賞 ブック メーカー 事業所・関連施設
美浜発電所
美浜発電所だより
平成29年11月30日発行

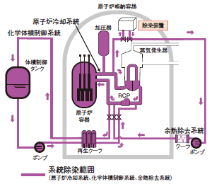
美浜発電所1、2号機は、平成29年4月19日に廃止措置計画の認可を受けて以降、廃止措置工事を実施しています。この廃止措置工事は、PWR(加圧水型原子炉)プラントにおいて国内初の工事となります。 その最初の工程として、美浜1号機において、8月1日から22日までの間、原子炉や配管などの内部に付着した放射性物質を取り除く作業である「系統除染」作業を実施しました。系統除染は、原子炉内で熱せられた熱水の通る1次系の系統に化学薬品を循環させることにより、配管内部に付着した放射性物質を含んだ膜を溶かし取り除く作業です。系統除染完了後は、放射線量が開始前と比べ、約30分の1に低減しました。 現在、美浜1号機の汚染されていない設備の解体工事ならびに美浜2号機の除染作業に向けた準備を進めております。
(平成29年11月24日現在)
系統除染装置が原子炉格納容器内に設置された様子


○機器解体時の作業員の被ばく低減を図るため系統除染工事を実施。
○2017年度は、系統除染工事に続き、タービン建屋内機器の解体、放射能調査を実施。


美浜3号機は、平成28年11月16日に運転期間60年までの運転延長認可をいただいて以降、安全性向上対策工事の計画を取りまとめ、6月8日に福井県、美浜町へご報告しました。
現在、取りまとめた工事計画に基づき、各種工事について安全を最優先に進めているところであります。

9月19日に、美浜1、2号機の廃止措置工事および美浜3号機の安全性向上対策工事の無事故・無災害による完遂を目指し、安全大会を開催しました。
当日は、当社、協力会社従業員約1,500名の参加のもと、美浜発電所で働く全ての者が「チーム美浜」として一丸となり、労働災害は絶対に起こさないという強い決意を誓い合いました。



昭和42年に開館した美浜原子力PRセンターが、この度、おかげさまで開館50年を迎えることができました。これもひとえに、美浜町の皆さまのご支援の賜物であり、厚くお礼申し上げます。 11月20日(月)には、山口美浜町長をはじめとするご来賓をお迎えし、開館50周年記念式典を開催しました。式典では「あおなみ保育園」の園児の皆さんによる「10年後の自分」と題した手紙を「タイムカプセル」に収めました。この「タイムカプセル」はPRセンタ-に設置しておき10年後に開封する予定です。 今後も皆さまに親しまれ愛されるPRセンターを目指します。これからもよろしくお願いいたします。
平成29年11月20日 美浜原子力PRセンター50周年記念式典の模様
昭和42年11月18日美浜原子力PRセンターが完成しました。
昭和43年9月6日皇太子殿下、同妃殿下(当時)が行啓されました。



昭和58年7月7日美浜原子力PRセンター改装工事が完了し現在の外観となりました。
昭和60年2月中部地域の発展に寄与したと認められ中部建築賞を受賞しました。
平成24年5月10日来館者450万人を達成しました。

10月14日・15日に第30回美浜町民レガッタが開催されました。
美浜発電所の他に凱旋門 賞 ブック メーカーグループをはじめ協力会社からも多数のチームが参加し、各チームとも日頃のチームワークを発揮し楽しく出場できました。
また、当社のボート経験者が大会運営にも協力し、出場チームと同様、大会の盛り上げに貢献しました。
大会運営に協力する当社社員

過去の回廊展の様子

- 期間:平成29年11月21日(火)から12月17日(日)
- 代表者:東 秀子 様
- 「押し花・パッチワーク・編み物など、様々な作品を展示」

- 期間:平成30年1月7日(日)から1月28日(日)
- 代表:竹内晴夫 様
- 「美浜中学校美術部の日頃の作品及びアートリンピック出展作品を展示」